You are on United States website. Change region to view location-specific content:
Global
English
Select another region
Choose region and language
- Americas
- Asia-Pacific
- Europe, Middle East and Africa
- Worldwide


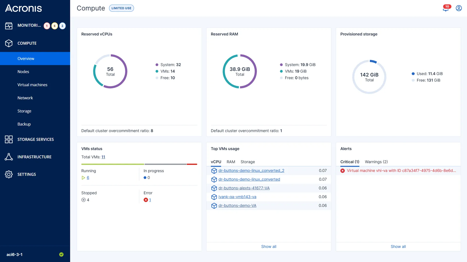
Acronis Cyber Frame is not just “another virtualization product.” It is a secure, AI-powered hyperconverged infrastructure (HCI) and infrastructure-as-a-service (IaaS) solution that enables SPs to deliver infrastructure services (VMs, block and object storage, networking) with integrated backup, DR, security and RMM. Built on OpenStack and natively integrated into Acronis platform, Cyber Frame supports multitenancy, white-label delivery and both SP-hosted and Acronis-hosted deployment options.

Deliver IaaS on your terms

Protected by default

Built for service providers
Choose the deployment model that fits your business:
Acronis-hosted with no CapEx or partner-hosted infrastructure for higher long-term margins.
A layered infrastructure stack fully integrated into the Acronis Cyber Protect Cloud console.

Cyber Frame will be generally available soon. Join the Early Access Program to get ahead of the launch.

Sorry, your browser is not supported.
It seems that our new website is incompatible with your current browser's version. Don’t worry, this is easily fixed! To view our complete website, simply update your browser now or continue anyway.