Az Acronis Cyber Protect Cloud az iparágban az első olyan termék, amely egyetlen integrált megoldásban egyesíti a kiberbiztonságot, az adatvédelmet és a végpontok kezelését - egyetlen ügynökkel és egyetlen kezelőkonzollal. Egyrészt jelentősen csökkenti az üzemeltetéshez szükséges erőforrásokat, mivel több megoldást konszolidál, ugyanakkor könnyű továbbértékesítési és keresztértékesítési lehetőségeket teremt a nagyobb nyereségesség érdekében.
Az Acronis Cyber Protect Cloud könnyen telepíthető az automatikus gépfelismerés és a távoli ügynöktelepítés révén. Csökkenti az adminisztrációt a központosított, csoportos és több bérlőre kiterjedő kezeléssel,valamint a segítségnyújtáshoz szükséges biztonságos integrált távoli kapcsolódási lehetőségekkel.
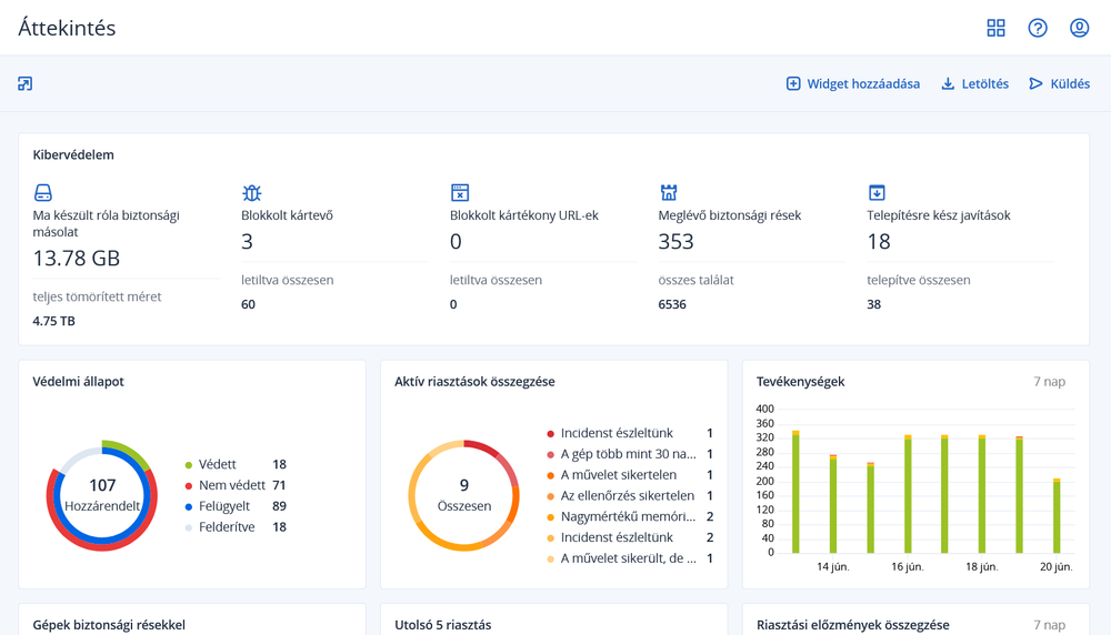
A szolgáltatók sokkal hatékonyabban követhetik és tervezhetik munkájukat a hardverleltár-információk gyűjtése, a változások nyomon követése, a sebezhetőségi értékelések, valamint a központosított felügyelet és jelentéskészítés révén egyetlen kezelőkonzol segítségével.
Az alkalmazás jelentősen megkönnyíti a szolgáltatók mindennapi feladatait a leggyakoribb RMM- és PSA-eszközökkel, a tárhelyvezérlő panelekkel és számlázási rendszerekkel, valamint az olyan piactéri szolgáltatókkal való integrációknak köszönhetően, mint az Autotask, ConnectWise (Automate, Manage, Control), Kaseya, Atera, Plesk, cPanel, CloudBlue és AppDirect.
Sőt, a szolgáltatók értéknövelt viszonteladókká válhatnak és a viszonteladói menedzsment segítségével a végfelhasználói piacon kívül is értékesíthetnek.